Prometheus监控网络设备结合Grafana展示(四)
前面几篇内容已经把snmp_exporter和Prometheus的基本配置已经讲完,此篇记录把Prometheus接入Grafana展示。
Prometheus接入Grafana
- 第一步

- 第二步

- 第三步

- 第四步

- 第五步,也可以自己创建模板,我是在官方模板库找的模板。

- 第六步,推荐模板:11169、10523、12492

- 第七步

- 第八步

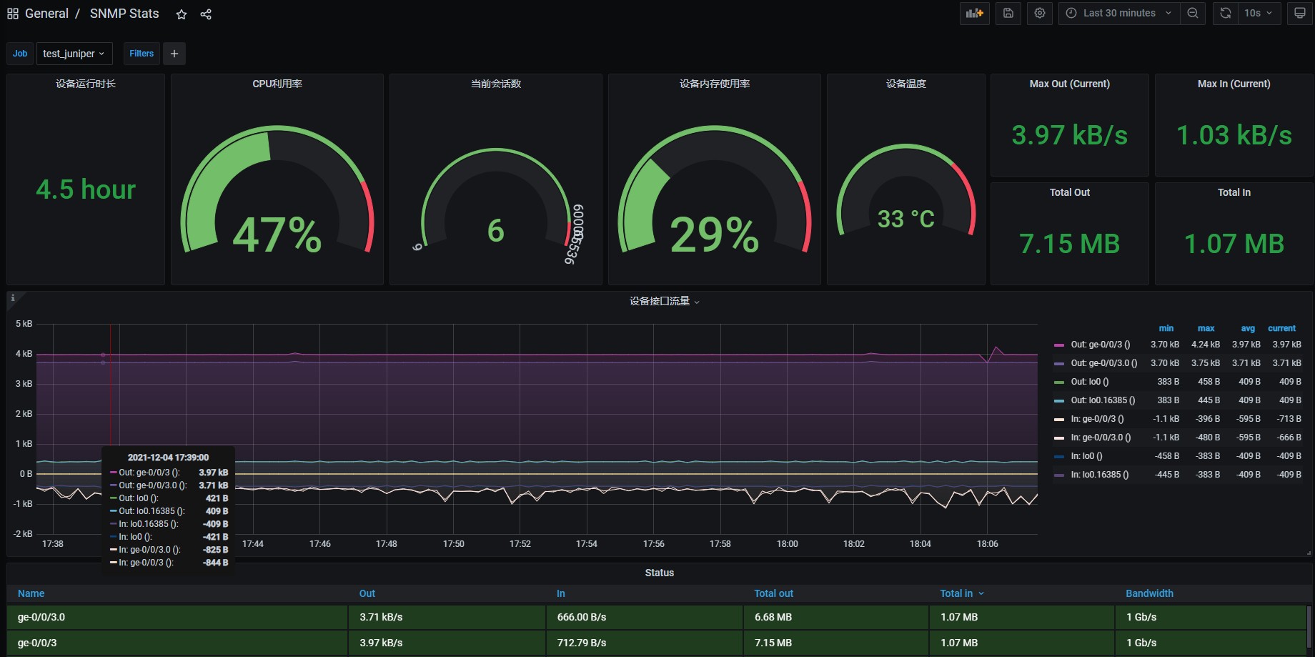
- 至此基本已经完成,如果想让界面显示一些其他监控数据,就需要自建了,下面显示一些简单的监控。

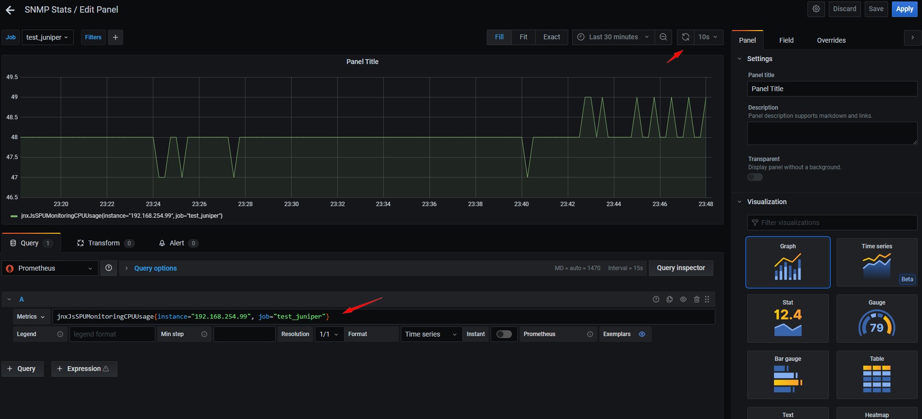
- 先从Prometheus监控页面选出监控的名称

- 搜索框里的名字是在snmp.yml中自定义的名字。

- 这样的语句只能显示单台的,所以修改以下语句。觉得监控图像不好看,OK 我们换一种图形。

- 觉得还不好看,那就再修饰以下。

- 再优化以下让它显示百分比。

- 这样基本就是我想要的效果了,以此类推,做出最终效果。

- 至于告警,我觉得zabbix告警用着感觉好些(个人习惯),就不折腾告警(alertmanager)了。